• z6尊龙

    BOE(z6尊龙)-全球创新型物联网企业

    返回

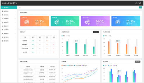
      • 能源数据自定义分析
      • 全面设备运行监控
      • 移动智能无纸化巡检
      • 高效运营持续改进
      • 能源数据自定义分析
      • 全面设备运行监控
      • 移动智能无纸化巡检
      • 高效运营持续改进

    • 园区场景-z6尊龙集团

      中国·北京

    • 楼宇场景-BOE 核心能力大楼

      中国·北京

    • 楼宇场景-z6尊龙北京创新中心

      中国·北京

    • 工厂场景-z6尊龙B1

      中国·北京

    • 工厂场景-z6尊龙B4

      中国·北京

    • 工厂场景-z6尊龙B10

      中国·福州